Skip to content

Como Visualizar e Gerar Relatório de Máquina

Pré-requisitos

Observação: Para acessar a tela de relatório, certifique-se de que você está dentro de uma Máquina.


1. Acessando uma máquina

Observação: Na listagem de máquinas, selecione a Máquina que você deseja visualizar o relatório.

➤ Passo a passo:

1.1. Selecione a máquina

Observação: Clique na máquina desejada para acessar suas informações.

Imagem da listagem de maquinas

2. Navegando até a tela de Relatório

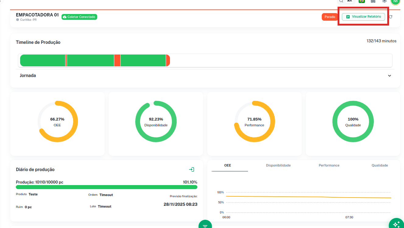
Observação: Ao entrar na máquina, você será redirecionado para a tela de Dashboard. No menu de navegação lateral esquerdo, você encontrará as páginas vinculadas à máquina.

Imagem do dashboard da máquina

➤ Passo a passo:

2.1. Acesse o menu lateral ou No canto superior direito

Observação: No menu lateral esquerdo, clique na opção Relatório.
No canto superior direito terá um botão que te leva também a tela de relatório, nome do botão:Visualizar Relatório

Imagem da seleção de maquina menu lateral

Imagem do botão superior tela de relatório

3. Entendendo a tela de Relatório

Observação: A tela de relatório possui uma caixa informativa que explica o funcionamento das métricas. Para visualizar todas as métricas disponíveis, é necessário ajustar o período para mais de 1 dia.

Imagem da tela de relatório

➤ Métricas disponíveis:

  • Indicadores de Oee
  • Disponibilidade
  • Performance & Qualidade
  • Paradas por Motivo
  • Performance por dia
  • Histórico de Paradas
  • Grafico de Pareto

4. Selecionando o período

Observação: Na parte inferior da tela, há um botão que gerencia os períodos disponíveis. Você pode selecionar e filtrar para obter as métricas de um determinado período e turno.

4.1. Períodos disponíveis

Observação: O sistema oferece as seguintes opções de período:

➤ Opções de período:

  • 24 horas
  • Semana
  • 7 dias
  • Mês
  • 30 dias
  • Personalizado

4.2. Aplicando o filtro de período

Observação: Após selecionar um período, o sistema irá carregar todos os dados correspondentes. Aguarde o carregamento completo antes de gerar o relatório.

➤ Passo a passo:

4.2.1. Clique no botão de período

Observação: Clique no botão de seleção de período localizado na parte inferior da tela.

Imagem do botão de filtro de periodos e turno da tela de relatório

4.2.2. Selecione o período desejado

Observação: Escolha uma das opções de período disponíveis.

Imagem da seleção de periodos

4.2.3. Selecione o turno (opcional)

Observação: Se desejar filtrar por um turno específico, selecione-o após escolher o período.

Imagem da seleção de turnos

4.2.4. Aguarde o carregamento

Observação: O sistema processará os dados do período selecionado. Aguarde até que todas as métricas sejam exibidas na tela.

Imagem de carregamento dos dados apos escolher um filtro


5. Gerando o relatório

Observação: Após selecionar o período e aguardar o carregamento dos dados, você poderá gerar o relatório completo.

➤ Passo a passo:

5.1. Clique em Gerar relatório

Observação: No canto superior direito da tela, clique no botão Gerar relatório.
O relatório será gerado e disponibilizado para download automaticamente.

Imagem do botão de gerar relatório